Keahlian & Teknologi
Frontend
Backend
Database
Tools
Proyek Saya
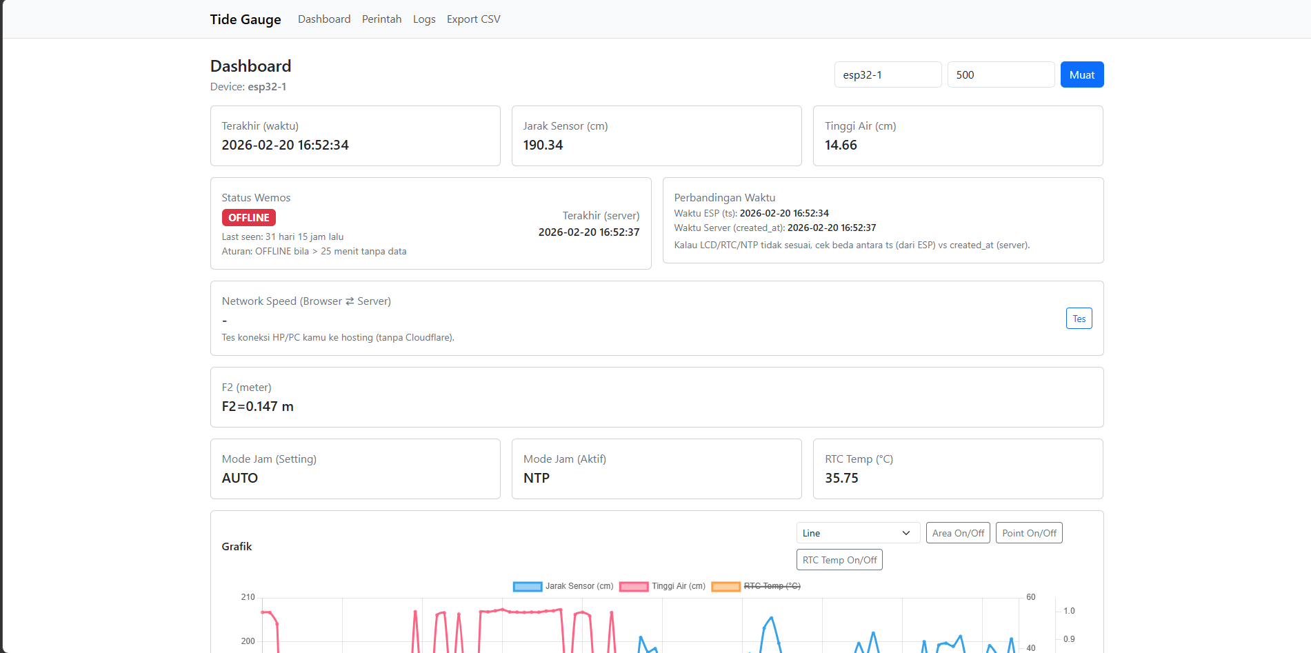
Buat Website Pantau Pasang surut Air lau ke Alat Wemos D1 R32
Saya buat website ini tujuannya memudahkan pantau alat wemos d1 r32 dari jarak jauh dan bisa kontrol di hardware fisik secara jarak jauh lewat via API Key dan token random api key biar aman jalur peniriman dan menerima datanya
Lihat Proyek →
Freelace Buat Bisnis Produk Digital
Produk Digital yang saaya buat menjual aplikasi premium, pulsa, ppob, streaming, dan top up game
Lihat Proyek →
Portal login mengelola semua bisnis menggunakan framework ci4
Bisa di control dalam 1 portal
Lihat Proyek →
Design Figma Redesign dari www.marica.id ubah judul dan isi tentang kursus calistung (Membaca & Tulis)
Redesign dari www.marica.id ubah judul dan isi tentang kursus calistung (Membaca & Tulis)
Lihat Proyek →
Design Figma Protype Ojegal (Ojek Tegal)
Ojegal adalah singkatan dari Ojek Tegal, sebuah aplikasi ojek online berbasis Android yang dirancang khusus untuk masyarakat Kota dan Kabupaten Tegal. Ojegal hadir sebagai solusi transportasi lokal yang mudah, cepat, dan terjangkau dengan mengutamakan kearifan lokal dan kenyamanan penumpang. 🛠️ Fitur Utama: 🚖 Pesan Ojek Cepat Pilih titik jemput dan tujuan, lalu temukan driver terdekat. 📍 Lacak Lokasi Driver Lihat pergerakan driver secara real-time di peta. 💬 Chat dengan Driver Fitur pesan langsung untuk konfirmasi atau tanya-tanya. 💳 Pembayaran Tunai & Digital Mendukung pembayaran tunai, dompet digital, dan metode lokal. ⭐ Rating & Ulasan Driver Berikan penilaian setelah perjalanan selesai. 🎯 Kenapa Ojegal? Dibuat oleh putra daerah Tegal untuk kebutuhan warga Tegal Tarif bersaing dan transparan tanpa biaya tersembunyi Mengutamakan pelayanan ramah, aman, dan cepat Mendukung pengemudi lokal untuk meningkatkan ekonomi masyarakat
Lihat Proyek →
Design Figma NAS Publik
Tujuan buat design nas ini itu biar saya punya tampilan halaman nas web sendiri dan saya terapkan langsung di web saya dengan pemrograman php, html, css, dan js. kalian bisa akses di web saya langsung: https://nguest.devsolutionstore.my.id/
Lihat Proyek →Pengalaman Kerja
Praktek Kerja Industri
Infratekno
Lomba LKS SMK IT SOFTWARE SOLUTION FOR BUSINNESS TINGKAT PROVINSI JAWA TENGAH
Dinas Pendidikan dan Kebudayaan Privinsi Jawa Tengah
Uji Kompetensi Keahlian LSP BNSP Level 2 di SMK Bina Nusa Slawi
Badan Nasional Sertifikat Profesi
Organisasi Himpunan Mahasiswa Informatika di Universitas Pancasakti Tegal
Universitas Pancasakti Tegal
Lisensi & Sertifikasi
METIK (Mengenal Teknik)
Universitas Pancasakti Tegal - Diterbitkan Sep 2023
Webinar Coding Camp Golang by harisenin.com
harisenin.com - Diterbitkan Sep 2023
PKKMB Universitas Pancasakti Tegal
Universitas Pancasakti Tegal - Diterbitkan Sep 2023
Webinar Coding Camp Introuction to Javascript ForBeginners by harisenin.com
harisenin.com - Diterbitkan Aug 2023
Webinar Basic Understanding Of Cyber Security
Orang Siber - Diterbitkan Aug 2023
Webinar Ngoding Pertama Kali
Pondok Teknologi Indonesia - Diterbitkan Aug 2023
Webinar Start You Career As Front End Developer With React JS
PT Widya Kreasi Bangsa - Diterbitkan May 2023
LSP BNSP Level 2 - Instalasi Jaringan Komputer Berbasis Kabel
Badan Nasional Sertifikat Profesi - Diterbitkan Feb 2023
LSP BNSP Level 2 - Konfigurasi Perangkat Jaringan Komputer
Badan Nasional Sertifikat Profesi - Diterbitkan Feb 2023
LSP BNSP Level 2 - Konfigurasi Routing pada Jaringan Komputer
Badan Nasional Sertifikat Profesi - Diterbitkan Feb 2023
LSP BNSP Level 2 - Teknisi Level ll eknik Komputer Dan Jaringan
Badan Nasional Sertifikat Profesi - Diterbitkan Feb 2023
Webinar Otomasi Industri
Politeknik Harapan Bersama - Diterbitkan Jan 2023
Lomba LKS SMK IT Software Solution For Businness Tingkat Provinsi Jawa Tengah
Dinas Pendidikan dan Kebudayaan Provinsi Jawa Tengah - Diterbitkan May 2022
Praktek Kerja Industri
SMK Bina Nusa Slawi - Diterbitkan May 2022